
PEKAT VISION contains the right set of self-learning tools. These tools can be combined and interwoven with a scripting code. Our experience has shown that exactly these tools together can tackle practically any vision task in manufacturing.
Learn how to connect to a camera, integrate e.g. with Labview, calculate statistics and much more on our github.
Anomaly Detector
Anomaly Detector module can be trained by positive (error-free) examples (unsupervised learning). It is able to inspect stable objects or even completely unstable surfaces like deformed textile with pattern.
Surface Detection
Surface detection is a tool which can be trained to find defects on a completely heterogeneous surfaces. Example of such defects: rust, abrasion, leakage etc. It uses annotated areas containing defects for training (supervised learning).
Object Detector a Classifier
Object detector and classifier can find objects with unstable shape – e.g. knots on wood. It doesn’t even matter if the objects are rotated.
Inspection moduly
Inspection modules can be combined to a complex flow and even interwoven with custom image preprocessing or scripting code.
OCR (Optical character recognition)
OCR (Optical character recognition) module is used for finding individual characters or words in the image.
Unifier
Unifier can be used when objects which are to be inspected are rotated or the position is scattered in the images. Unifier unifies the position and rotation of the objects in the images for further processing.
Preprocessing
Preprocess module module is a tool for easy image editing before the next processing. It allows rotation, cropping, scaling, background normalization, background removal and many more transformations.
Auto Sensitivity
Auto sensitivity is a part of the Anomaly Detector module and determines the best sensitivity value and can ideally find the border between good product and defective product.
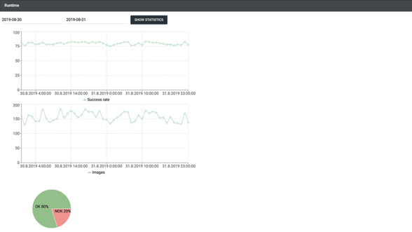
Runtime
Runtime statistics shows statistics of OK and NOK images sent from API according to specific date and time you choose.
Statistics
Statistics part of the Report module calculates how successful the application is at evaluating images. Shows confusion matrix and related metrics and also min, max and average processing times.
Report
Report generator is a part of the Report module. It automatically generates HTML report including all the information from statistics, plus training images (if chosen), evaluated testing images and a graph of used modules.